node.js - phantomjs 进程调度,控制 CPU 负载稳定
ringa_lee
ringa_lee 2017-04-17 13:46:32
[Node.js讨论组]

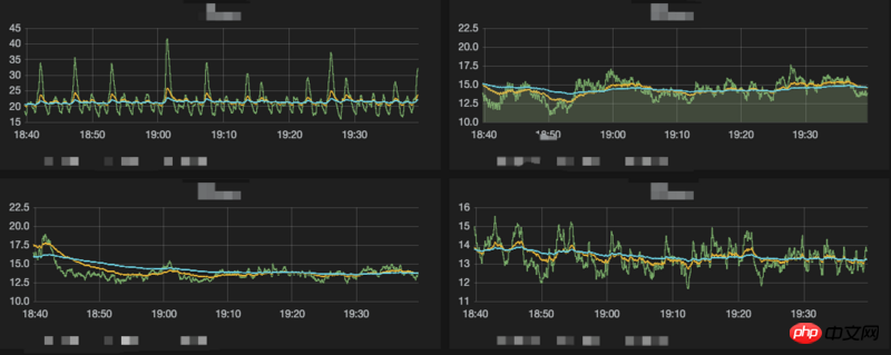
怎么控制 phantomjs 进程使 CPU 负载稳定一点。

目前测试了几种方案,都不是很稳定。

绿色黄色蓝色分别是1分钟,5分钟,15分钟 CPU 平均负载。

ringa_lee
ringa_lee

ringa_lee

全部回复(0)
热门教程
更多>
最新下载
更多>
网站特效
网站源码
网站素材
前端模板
关于我们 免责申明 意见反馈 讲师合作 广告合作 最新更新 English
php中文网:公益在线php培训,帮助PHP学习者快速成长!
关注服务号 技术交流群
PHP中文网订阅号
每天精选资源文章推送
PHP中文网APP
随时随地碎片化学习
PHP中文网抖音号
发现有趣的

Copyright 2014-2025 https://www.php.cn/ All Rights Reserved | php.cn | 湘ICP备2023035733号